烟煤粘结指数测定方法(粘结指数)
时间:2021-04-14 / 来源:
中华人民共和国国家标准
烟煤粘结指数测定方法 GB/T 5447—1997
Determination of caking index 代替GB/T 5447—85
Of bituminous coal
1 范围
本标准规定了烟煤粘结指数(GR.I.指数,简记G指数)的仪器设备、测定方法和结果计算表述。
本标准适用于烟煤。
2 引用标准
下列标准包含的条文,通过在本标准中引用而构成为本标准的条文。本标准出版时,所示版本均为有效。所有标准都会被修订,使用本标准的各方应探讨使用下列标准最新版本的可能性。
GB 474—1996 煤样的制备方法
GB 14181—1997 测定烟煤粘结指数专用无烟煤技术条件
3 方法要点
将一定质量的试验煤样和专用无烟煤,在规定的条件下混合,快速加热成焦,所得焦块在一定规格的转鼓内进行强度检验,用规定的公式计算粘结指数,以表示试验煤样的粘结能力。
4 专用无烟煤
测定粘结指数专用无烟煤(科称专用无烟煤),符合GB 14181 规定要求。
5 仪器设备
5.1 本方法需用下列仪器设备:
5.1.1 分析天平:感量1mg。
5.1.2 马弗炉:具有均匀加热带,其恒温区(850±10)0C,长度不小于120mm,并附有调压器或定温控制器。
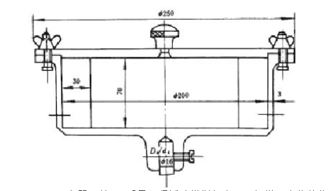
5.1.3 转鼓试验装置:包括两个转鼓、一台变速器和一台电动机,转鼓转速必须保证(50±2)r/min。转鼓内径200mm、深70mm,壁上铆有两块相距1800、厚为3mm的挡板(图1)中华人民共和国国家标准
烟煤粘结指数测定方法 GB/T 5447—1997
Determination of caking index 代替GB/T 5447—85
Of bituminous coal
1 范围
本标准规定了烟煤粘结指数(GR.I.指数,简记G指数)的仪器设备、测定方法和结果计算表述。
本标准适用于烟煤。
2 引用标准
下列标准包含的条文,通过在本标准中引用而构成为本标准的条文。本标准出版时,所示版本均为有效。所有标准都会被修订,使用本标准的各方应探讨使用下列标准最新版本的可能性。
GB 474—1996 煤样的制备方法
GB 14181—1997 测定烟煤粘结指数专用无烟煤技术条件
3 方法要点
将一定质量的试验煤样和专用无烟煤,在规定的条件下混合,快速加热成焦,所得焦块在一定规格的转鼓内进行强度检验,用规定的公式计算粘结指数,以表示试验煤样的粘结能力。
4 专用无烟煤
测定粘结指数专用无烟煤(科称专用无烟煤),符合GB 14181 规定要求。
5 仪器设备
5.1 本方法需用下列仪器设备:
5.1.1 分析天平:感量1mg。
5.1.2 马弗炉:具有均匀加热带,其恒温区(850±10)0C,长度不小于120mm,并附有调压器或定温控制器。
5.1.3 转鼓试验装置:包括两个转鼓、一台变速器和一台电动机,转鼓转速必须保证(50±2)r/min。转鼓内径200mm、深70mm,壁上铆有两块相距1800、厚为3mm的挡板(图1)

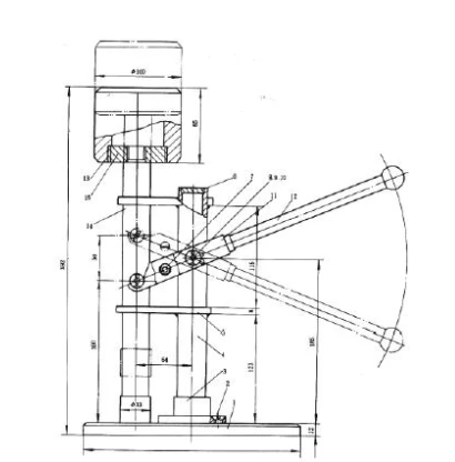
5.1.4 压力器:以6kg质量压紧试验煤样与专用无烟煤混合物的仪器(图2)。

底板;2-沉头螺钉;3-圆座;4-钢管;5-联板;6-堵板;7-支承轴;8-小轴;
9-垫圈;10-开口销;11-支承架;12-手柄;13-压重;14-长降立轴;15-丝堵
5.2用具:
5.2.1 坩埚和坩埚盖:瓷质(图3)。

5.2.2 搅拌丝:由直径1mm~1.5mm的硬质金属丝制成(图4)。

5.2.3 压块:镍铬钢制成,质量为110g~115g(图5)

5.2.4 圆孔筛:筛孔直径1mm。
5.2.5 坩埚架:由直径3mm~4mm镍铬丝制成(图6)。

5.2.6 秒表。
5.2.7 干燥器。
5.2.8 镊子
5.2.9 刷子。
5.2.10 带手柄平铲或夹子:送取盛样坩埚架出入马弗炉用。用柄长600mm~700mm,平铲外形尺寸(长×宽×厚)约为200mm×20mm×1.5mm。
6 煤样
6.1 试验煤样按GB 474 制备成粒度小于0.2mm的空气干燥煤样,其中0.1mm~0.2mm的煤粒占全部煤样的20%~35%。煤样粉碎后并在试验前应混合均匀。
6.2 试验应装在密封的容器中,抽样后到试验时间不应超过一星期。如超过一星期,应在报告中注明抽样和试验时间。
7 试验步骤
7.1 先称取5g专用无烟煤,再称取1g试验煤样放入坩埚(5.2.1 ),质量应称准到0.001g。
7.2 用搅拌丝(5.2.2)将坩埚内的混合物搅拌2min。搅拌方法是:坩埚作450左右倾斜,逆时针方向转动,笨分钟约15转,搅拌丝按同样倾角作顺时针方向转动,每分钟约150转,搅拌时,搅拌丝的圆环接触坩埚壁与底相连接的圆弧部分。约经1min45s后,一边继续搅拌,一边将坩埚与搅拌丝逐渐转到垂直位置,约2min时,搅拌结束,亦可用达到同样搅拌效果的机械置进行搅拌。在搅拌时,应防止煤样外溅。
7.3 搅拌后,将坩埚壁上煤粉用刷子(5.2.9)轻轻扫下,用搅拌丝将混合物小心地拨平,并使沿坩埚壁的层面略低1mm~2mm,以便压块(5.2.3)将混合物压紧后,使煤样表面处于同一平面。
7.4 用镊子(5.2.8)夹压块(5.2.3)于坩埚中央,然后将其置于压力器(5.1.4)下,将压杆轻轻放下,静压30s。
7.5 加压结束后,压块仍留在混合物上,加上坩埚盖。注意从搅拌时开始,带有混合物的坩埚,应轻拿轻放,避免受到撞击与振动。
7.6 将带盖的坩埚放置在坩埚架(5.2.5)中,用带手柄的平铲或夹子(5.2.10)托起坩埚架,放入预先升温到850 0C的马弗炉(5.1.2)内的恒温区。要求6min内,炉温应恢复到850 0C,以后炉温应保持在(850±10)0C。从放入坩埚开始计时,焦化15min,之后,将坩埚从马弗炉中取出,出放置冷却到室温。若不立即进行转鼓试验,则将坩埚放入干燥器(5.2.7)中。马弗炉温度测量点,应在两行坩埚中央。炉温应定期校正。
7.7 从冷却后的坩埚中取出压块。当压块上附有焦悄时,应刷入坩埚内。称量焦渣总质量,然后将其放入转鼓内,进行第一次转鼓(5.1.3)试验,转鼓试验后的焦块用1mm圆孔筛(5.2.4)进行筛分,再称量筛上物质量,然后,将其放入转鼓进行第二次转鼓试验,重复筛分、称量操作。每次转鼓试验5min即250转。质量均称准到0.01g。
8结果表述
粘结指数(G)按式(1)计算:
式中:m1——第一次转鼓试验后,筛上物的质量,g;
m2——第二次转鼓试验后,筛上物的质量,g;
m——焦化处理后焦渣总质量,g。
9 补充试验
当测得的G小于18时,需重做试验。此时,试验煤校长专用无烟煤的比例改为3:3。即3g试验煤样与3g专用无烟煤。其余试验步骤均和第7章相同,结果按式(2)计算:
式中符号意义与式(1)相同。
10 精密度及结果报出
粘结指数测定结果的精密度见表1。
表1 粘结指数测定的重复性和再现性

上一篇:冶金焦炭机械强度的测定方法
下一篇:碳氢测定——燃烧吸收法